Projet de campus vert de Hong Kong pour les écoles primaires et secondaires
Accueil / Projets / Projet de campus vert de Hong Kong pour les écoles primaires et secondaires

Projet de campus vert de Hong Kong pour les écoles primaires et secondaires

Le projet Hong Kong Green Campus, initié par un département du gouvernement local, vise à transformer plus de 500 écoles primaires et secondaires de Hong Kong en campus respectueux de l'environnement. Avec un investissement total de plus de 100 millions de RMB, le projet se concentre sur des rénovations économes en énergie. Il s'agit de surveiller et de gérer la consommation d'énergie de diverses charges au sein des écoles, telles que les climatiseurs et l'éclairage des salles de classe, ainsi que les circuits dans les dortoirs et autres bâtiments. L'objectif est de créer des environnements éducatifs durables et économes en énergie qui réduisent les émissions de carbone et les coûts opérationnels.

Projet de campus vert de Hong Kong pour les écoles primaires et secondaires

Lieu du projet : Hong Kong, Chine

Contactez-nous
  • Aperçu du projet
  • Solutions et produits associés

    Solutions :
    Produits :
    Gestion de l'efficacité énergétique Compteur d'énergie triphasé AC ADL400 Compteur d'énergie multifonction AC ADL3000-E
    Solution de gestion de l'énergie IoT
    Transformateur de courant AKH-0.66/K 5A Unité de transmission de données intelligente AWT100



    Custo m euh Douleur Poi nts

    Surveillance de la consommation d'énergie : Les écoles manquaient de contrôle et de gestion efficaces de la consommation d'énergie, comme les climatiseurs et l'éclairage dans les salles de classe, ainsi que les circuits dans les dortoirs et autres bâtiments.
    Coûts énergétiques élevés : Les écoles étaient confrontées à des coûts de consommation d’énergie élevés, sans aucun moyen clair d’identifier et de contrôler les équipements et les comportements gaspilleurs d’énergie.
    Manque de prise de décision basée sur les données : Il était difficile de générer des rapports sur la consommation d'énergie pour orienter les décisions et les mesures d'économie d'énergie.


    Solution d'acrel

    Acrel a fourni une solution complète de gestion de l'énergie, comprenant des composants matériels et logiciels :
    Matériel :
    Compteurs d'énergie multicanaux ADF400L : Ces compteurs peuvent mesurer jusqu'à 12 mesures triphasées ou 36 mesures monophasées à accès direct ou 12 mesures triphasées via des transformateurs de courant. Ils sont appréciés pour leur grande précision, leur installation centralisée, leur gestion centralisée et leur grande flexibilité d'installation.
    Passerelle intelligente AWT100 : Unité de transfert de données, prend en charge la communication 4G/WiFi/Ethernet/LoRa/LoRaWAN
    Logiciel :
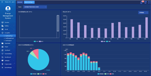
    Plateforme Acrel IoT EMS : La plateforme permet de surveiller et d'analyser en temps réel les données de consommation d'énergie.
    Il prend en charge la génération de rapports sur la consommation d'énergie, offrant un support de données permettant à la direction de l'école de prendre des décisions éclairées en matière d'économie d'énergie.



    Résultats et avantages du projet

    • Amélioration de l'efficacité énergétique : En surveillant et en analysant les données de consommation d'énergie, les écoles peuvent identifier les équipements et les comportements qui gaspillent de l'énergie, permettant ainsi de prendre des mesures ciblées d'économie d'énergie et d'améliorer l'efficacité énergétique.
    • Réduction des coûts : La solution contribue à réduire les coûts énergétiques, permettant ainsi des opérations plus durables pour les écoles.
    • Prise de décision basée sur les données : Les rapports de consommation d'énergie de la plateforme fournissent un support de données précieux permettant à la direction des écoles de prendre des décisions éclairées en matière d'économie d'énergie.
    • Avantages environnementaux : La réduction de la consommation d'énergie réduit les émissions de carbone, contribuant ainsi à la protection de l'environnement et s'alignant sur les objectifs de l'initiative du campus vert.


    Installation volante : 

    ADF on site

Acrel Co., Ltd.